Platform

Data Modeling

Design data models together in the cloud and share them with your team in different formats, based on your subscription plan, without any coding or conversion.

SqlDBM AI Copilot

Use natural language for data modeling tasks

Model Governance

Create and manage business metadata using a dedicated project role

Snowflake Schema Monitoring

Track and get notified of schema changes in live database environments

Strategic advisors

kent graziano

Kent Graziano

The Data Warrior, Strategic Advisor, Data Vault Master, Author, Speaker, and Tae Kwon Do Grandmaster

gordon wong

Gordon Wong

Leading organizations through analytics transformations, preference for social missions, healthcare, energy, education, and civic engagement

For cloud data platforms

SqlDBM offers secure native connectors to leading data platforms like Snowflake, Databricks, and BigQuery so you can reverse engineer and begin modeling in seconds.

Try modeling now

logo sqldbm dbt

SqlDBM + dbt

Relational and transformational data modeling, working side by side

dbt
Coming soon

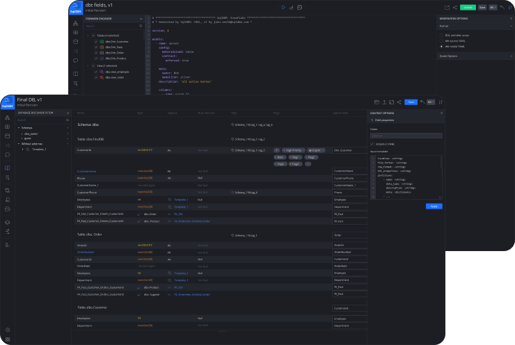
dbt import manifest

Bridge the gap between dbt models and diagram objects in a single, multidimensional view! Align data models with dbt projects, clearly highlighting Sources, Models, and transformational dependencies on diagrams and in project metadata.

dbt
yaml output

YAML output

Generate dbt-compatible YAML in source or model format for easy handover.

yaml output
metadata consistency

Metadata
consistency

Auto-generate column structure, descriptions, and data types without having to maintain YAML by hand.

metadata consistency
dbt properties support

All dbt properties
supported

Maintain all the supported dbt properties like tests and freshness at object or column level, all through pre-configured templates and visual interface.
dbt properties support
git integration
Coming soon

Git integration

Push source or model YAML directly to your dbt repository in the location of your choice.

git integration

Related materials

new icon related

YAML generation for dbt

new icon related

Tame Database
Complexity With SqlDBM
and dbt

new icon video related

Demystifying modeling: from relational diagrams to dbt transformations

new icon related

Database Modeling: Relational vs. Transformational

new icon video related

Driving actionable insights: How Analytics Engineers can be a data consumers best friend using dbt and Snowflake

Trusted by data teams globally

400,000+

users globally

Learn more about SqlDBM for your Enterprise

Lorem ipsum dolor sit amet, consectetur adipiscing elit. Ut elit tellus, luctus nec ullamcorper mattis, pulvinar dapibus leo.

Lorem ipsum dolor sit amet, consectetur adipiscing elit. Ut elit tellus, luctus nec ullamcorper mattis, pulvinar dapibus leo.

Strategic advisors

kent graziano

Kent Graziano

The Data Warrior, Strategic Advisor, Data Vault Master, Author, Speaker, and Tae Kwon Do Grandmaster

gordon wong

Gordon Wong

Leading organizations through analytics transformations, preference for social missions, healthcare, energy, education, and civic engagement

For cloud data platforms

SqlDBM offers secure native connectors to leading data platforms like Snowflake, Databricks, and BigQuery so you can reverse engineer and begin modeling in seconds.

Try modeling now

Platform

Data Modeling

Develop data models collaboratively in the cloud and share them with your organization in various modeling styles and formats with no coding or conversion required

Model Governance

Create and manage business metadata using a dedicated project role

Snowflake Schema Monitoring

Track and get notified of schema changes in live database environments